See outages sooner. Track internal devices. Respond with confidence.
Xerixos helps teams monitor site health, internal infrastructure, and device availability from a practical operational perspective. Cut through noise, surface real issues, and stay ahead of avoidable downtime.

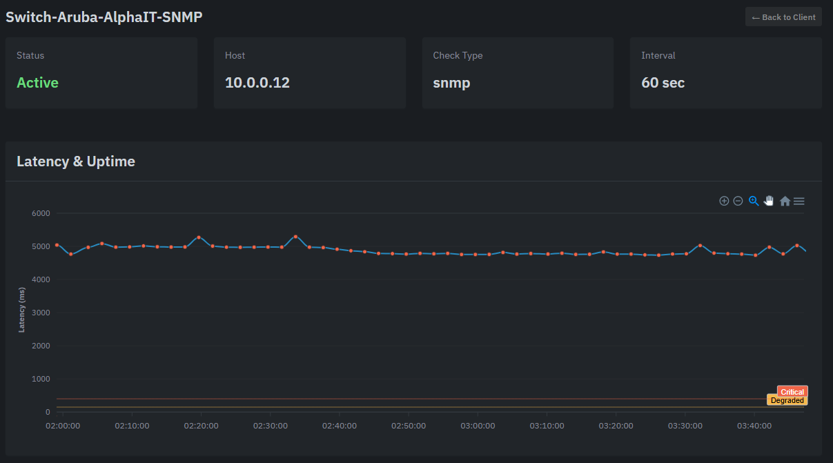
Real dashboard view showing device health, latency trends, and operational awareness inside the environment.
Focused capabilities for real-world monitoring
Xerixos is structured to provide practical visibility into internal environments, site conditions, and operational health so teams can identify issues sooner and respond more effectively.
Internal device monitoring
Track the systems that matter inside the network, not just public endpoints.
- Monitor internal IP targets
- Support multiple check types
- Gain visibility where external-only tools fall short
Practical alerting and visibility
Spot meaningful issues faster with monitoring designed around real operations.
- Surface down and degraded conditions
- Review recent health history
- Support faster troubleshooting workflows
Site-aware monitoring architecture
Support distributed client or branch environments with a centralized platform.
- Designed for multi-site visibility
- Useful for internal networks and branch locations
- Built for operational scalability
Operational clarity
Give technicians and decision-makers clearer insight into current network conditions.
- Centralized status views
- Historical context for incidents
- Cleaner handoff between awareness and action
Monitoring that supports MSP workflows
Well suited for providers and IT teams managing multiple environments and expectations.
- Multiple environments under one platform
- Useful for managed service operations
- Designed with real support workflows in mind
Built for growth
Start with the core monitoring essentials and expand as your operational needs mature.
- Clear product foundation
- Structured for future enhancements
- Organized for long-term maintainability
Internal visibility where many monitoring tools stop
External checks matter, but they do not tell the whole story. Xerixos is built to help organizations and service providers monitor internal targets, understand site conditions more clearly, and reduce blind spots that can delay response.
The result is a cleaner operational picture, better awareness across environments, and a stronger foundation for troubleshooting and service delivery.
Managed Service Providers
Keep watch over multiple client environments with centralized operational awareness.
Schools and organizations
Gain clearer visibility into the infrastructure that supports day-to-day operations.
IT teams with branch or campus environments
Maintain visibility across locations without relying only on external uptime checks.
A simple path to better visibility
Keep implementation straightforward while delivering the monitoring context your team actually needs.
Deploy the agent
Install the lightweight Xerixos agent inside the environment you want visibility into.
Monitor internal targets
Track internal devices, site conditions, and operational health from one place.
Respond faster
Surface issues earlier, reduce downtime, and make troubleshooting more efficient.
Common questions
A brief overview of how Xerixos is positioned and what the public site is designed to communicate.
Who is Xerixos for?
Xerixos is designed for organizations, IT teams, and service providers that need better visibility into internal infrastructure, site health, and operational conditions.
What does Xerixos actually monitor?
Xerixos monitors internal devices, connectivity, and site conditions from inside your environment. This provides visibility into what is actually happening across your network, not just whether your public endpoint is reachable.
Can I monitor specific devices?
Yes. With the Pro plan, you can monitor internal devices using SNMP, ping, and TCP checks. This allows you to track the health and availability of key infrastructure components directly.
How is this different from traditional uptime monitoring?
Traditional monitoring tools check public-facing services. Xerixos focuses on internal visibility, allowing you to detect issues within your network, devices, and infrastructure before they impact users or escalate into larger outages.
Start with a demo tailored to your environment
Walk through your monitoring goals, current blind spots, and how Xerixos can support a faster, more informed response workflow.